グラフの作成
データを可視化するためのグラフを作成できます。ヒストグラム、散布図、棒グラフ、時系列プロットなど基本的なグラフの種類と作成方法を説明します。
グラフの作成方法
- Graph Builderタブを開く: 画面上部の「+」ボタンをクリックし、「Graph Builder」を選択します
- データセットを選択: ヘッダー部分のドロップダウンメニューから、グラフ化するデータセットを選択します
- グラフタイプを選択: 表示したいグラフの種類(Histogram、Scatter Plot、Bar Chartなど)をクリックします
- 設定を行う: 選択したグラフタイプに応じて、軸や変数を設定します
- ヒストグラム: 変数、ビン数、グループ化
- 散布図: X軸、Y軸、色分け、サイズ
- 棒グラフ: カテゴリ、値、集計方法、並び替え
- オプションを調整: 必要に応じて、フィルタ条件や追加のオプションを設定します
グラフは右側のプレビュー領域にリアルタイムで表示されるため、設定を変更しながら最適な可視化を探せます。
基本的なグラフ
ヒストグラム(Histogram)
1つの数値変数の分布を棒グラフで表示します。データの頻度分布や形状を理解し、外れ値を特定するのに便利です。
使用例:
- 年齢の分布を確認する
- 試験の点数の分布を調べる
- 売上金額の分布を把握する
設定項目:
- Variable: グラフ化する数値列を選択
- Bins: 棒の数(ビン数)を指定
- Group By: カテゴリ列を選択すると、グループごとに色分けして表示

散布図(Scatter Plot)
2つの数値変数の関係を点で可視化します。相関関係、パターン、クラスター、外れ値を発見できます。インタラクティブな選択、密度の可視化、カテゴリ変数によるグループ化もサポートしています。
使用例:
- 身長と体重の関係を調べる
- 広告費と売上の相関を確認する
- 2つの試験科目の得点の関係を見る
設定項目:
- X Axis: 横軸に使用する数値列
- Y Axis: 縦軸に使用する数値列
- Color By: カテゴリ列を選択すると、グループごとに色分け
- Size By: 数値列を選択すると、点のサイズで表現

棒グラフ(Bar Chart)
カテゴリごとの値を縦棒または横棒で比較します。カテゴリデータの比較、ランキング表示、集計統計(カウント、合計、平均など)の表示に最適です。
使用例:
- 商品カテゴリ別の売上を比較する
- 地域別の顧客数を表示する
- 月別の注文件数を集計する
設定項目:
- Category: カテゴリを表す列
- Value: 集計する数値列
- Aggregation: 集計方法(Count、Sum、Average、など)
- Orientation: 縦棒または横棒
- Sort: 並び替え順序

時系列プロット(Time Series Plot)
時間経過に伴うデータの変化を折れ線で表示します。トレンド、季節性、パターンを特定できます。複数の時系列を異なる線スタイルで表示し、期間ごとの比較も可能です。
使用例:
- 日次の売上推移を確認する
- 月次の訪問者数の変化を追跡する
- 年次の気温変動を観察する
設定項目:
- Time: 日付または日時を表す列
- Value: 表示する数値列
- Group By: 複数の系列を表示する場合に使用

高度なグラフ
ペアプロット(Pair Plot)
複数の数値変数間のペアワイズ関係を散布図の行列で表示します。対角線には各変数の分布が表示されます。相関関係や多変量パターンの探索に便利です。
使用例:
- 複数の測定値間の相関を一度に確認する
- データセット全体の構造を把握する

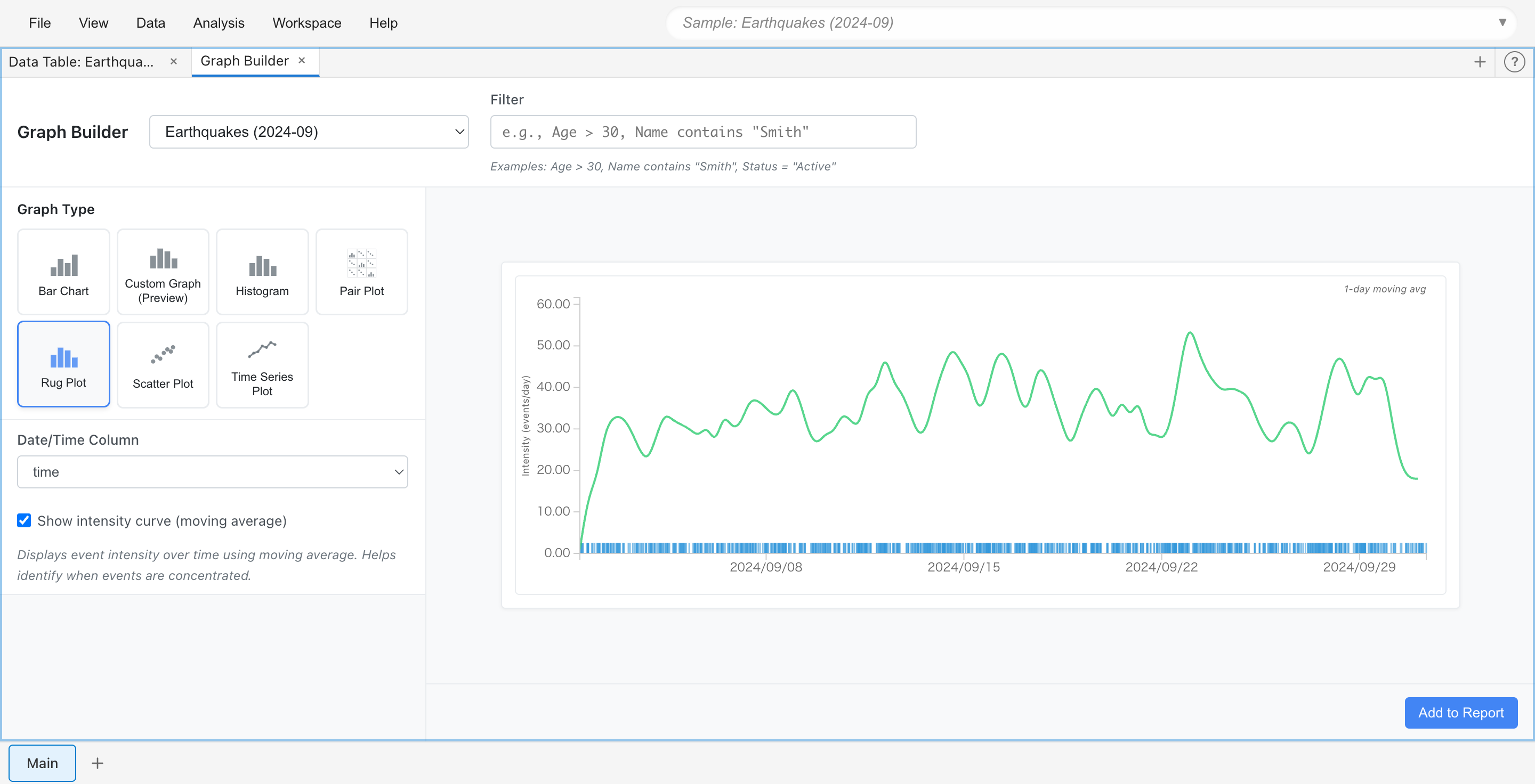
ラグプロット(Rug Plot)
日時イベントの時間的分布を可視化します。個々のイベントをタイムライン上の縦線(ティック)として表示し、オプションで移動平均による強度曲線も表示できます。
使用例:
- ログイベントの発生タイミングを確認する
- アクセス時刻の集中度を可視化する

カスタムグラフ(Custom Graph)
Grammar of Graphics の原則に基づいた柔軟な可視化を作成します。幾何学的要素、統計変換、美的マッピングを組み合わせてレイヤー化されたプロットを構築できます。
詳細は Custom Graph ガイド をご覧ください。
グラフの操作
インタラクティブな選択
すべてのグラフでデータポイントの選択が可能です。選択方法はグラフタイプによって異なります:
矩形選択(散布図、ヒストグラム、ラグプロット)
- Selection mode: マウスでドラッグして範囲を選択
- Pan mode: グラフをドラッグして表示範囲を移動
モード切り替えボタンがグラフ下部に表示されます。
クリック選択(棒グラフ、時系列プロット、ペアプロット、カスタムグラフ)
- 棒、点、ビンをクリックして選択
- Cmd/Ctrl+クリックで追加選択または選択解除
選択した行は、他のタブやグラフでもハイライト表示されます。
グラフの保存
Graph Builderで作成したグラフ設定は、タブの状態としてプロジェクトに自動的に保存されます。プロジェクトを閉じて再度開いても、グラフの設定が保持されます。
グラフを画像として保存するには:
- グラフを Report に追加(「Add to Report」ボタン)
- Reportタブでグラフの「Export」ボタンをクリック
- SVG形式で保存
設定の変更
グラフの設定(列の選択、フィルタ、表示オプションなど)はいつでも変更できます。設定を変更すると、グラフがリアルタイムで更新されます。